宁波市创硕热能科技设备有限公司
业财一体化助力热能设备制造商“热效率”再创新高

客户证言
支道产品功能强大,售后服务人员专业,不仅系统搭建的十分契合我们实际业务场景,而且需求响应很及时,经常很晚的时候也会及时答复,帮助我们解决了积压很久的业务流程管理难题。

公司简介
龙升数字化实践成果
业务痛点

售后流程繁琐低效,客户满意度下降
客户服务响应效率低下,无法及时接收和记录客户反馈和报修信息;客户沟通和问题处理缺乏可追溯性 ;
补货不及时,导致发货效率低
库存情况不明确,导致盲目采购,无法判断商品价值导致采购成本偏高;
库存可视性差
缺乏对实时库存水平的全面掌握;难以准确统计各类产品的库存情况;同时库存数据难以分析;
解决方案

售后工单全流程自动化管理
及时记录和分类处理客户反馈和报修信息,跟踪工单处理过程,实现客户服务的标准化和流程化管理;
智能补货分析
通过系统预设安全库存,并自动计算可用库存数量,低于安全库存时系统自动提醒补货;
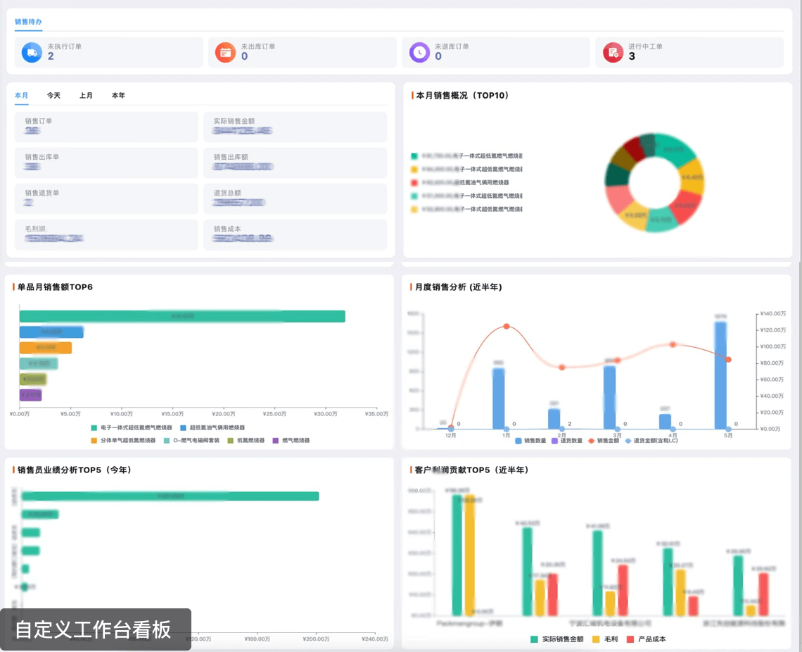
库存工作台看板,各项数据实时可见
工作台看板,数据实时更新汇总;库存管理自动化,优化库存水平降低成本,增强库存分析能力;
业务闭环率达到
98%
售后成本降低
39%
财务每周节约时间
15h
整合式突破
完成进销存业财一体化的系统搭建,优化信息共享和协作,提升供应链管理效率,增强资金运营的灵活性和经营决策的准确性;
可视化突破
全业务流程的数据实现可视化展现,帮助管理层快速把握整体经营态势和关键数据趋势,持续优化和改进流程,提高整体运营效率;
风险可控性突破
通过支道平的智能自动化助手,实现实时的低库存预警、缺货预警、逾期未交货/发货预警,逾期未收/付款预警,大大降低企业风险。提高现金流稳定性;
创硕进销存业财一体化解决方案

实施过程
售后服务自动化,工单成本降低45%

智能补货分析,库存周转效率提高61%

业财一体化管理,账务实时在线

自定义工作台看板,数据实时更新


相关案例
现在开始,搭建您的 专属数字化管理平台
Copyright © 浙江支点数字科技有限公司



