📌引言:无代码是指一项可用组件化拖拉拽的方式搭建系统,提升软件交付速度和开发灵活性的开发工具,以可视化为典型特征,能起到降低编码开发工作量和开发成本的目的。因此,无代码并非真的没有代码,而是提前用代码封装了很多功能组件,通过这些组件的组合来实现快速开发系统的效果,就像刚才所说的“搭积木”,我们系统提供的各个组件,就像是积木中不同形状规格的积木块一样,用户可以灵活的搭建任意样式,无论是一个简单的立方体,又或是复杂一点的小房子小汽车,都可以根据用户的实际需求来灵活搭建,在系统中也一样,我们提供的组件支持用户搭建任意系统样式和内在的逻辑,来满足不同的使用需求。
✅ 支道的服务:
与传统软件发开相比,支道使用无代码技术来为用户搭建系统具有极大的优势。传统软件通常采用标准化软件模板直接交付的方式,在使用上非常固化,灵活性很低,因此用户在使用的过程中,如果遇到无法满足的功能场景,就只能去适应软件的使用逻辑,或是联系厂商进行二次开发,人力物力和时间成本都会造成极大的浪费,且由于开发过程用户无法参与,导致最终效果也很可能不理想。
而支道所提供的无代码开发能力,可以为企业量身定做专属于每个企业专属的系统,无需使用人员适应系统,我们的系统会主动适应企业,且在后续的使用过程中,我们可以提供终身伴随式的服务,无论是企业的业务变动还是随着企业的发展出现了新的使用需求,我们都可以帮助企业二次开发系统,并且无论在初期定制还是后续的更新迭代,使用人员都可以直接参与到系统开发的过程中,可视化的看到我们开发的每一个环节,并且随时提出用户自己的使用诉求。因此,支道不仅仅是一个软件提供商,更是您数字化转型道路上的伙伴和助手。
🎯 支道都能做什么-定制服务:
基于无代码的灵活性和拓展性,我们可以实现非常多的业务管理场景,不存在传统意义上的例如“ERP”“CRM”“WMS”等明确的产品定位,我们更希望通过支道这个平台,为企业提供一站式的数字化服务,从最前端的研发管理,到销售管理,再到计划、采购、生产、库存,最后到财务帐款,将企业经营管理的链路完全打通,无需多套系统并行使用,使用更轻便,数据管理也更加清晰和完整。
当然,如果用户单独的业务管理模块,我们也可以支持为企业单独设计并定制某个独立的业务管理模块。使用系统管理哪些业务板块或者选择一站式业务管理,完全取决于用户的实际需求。
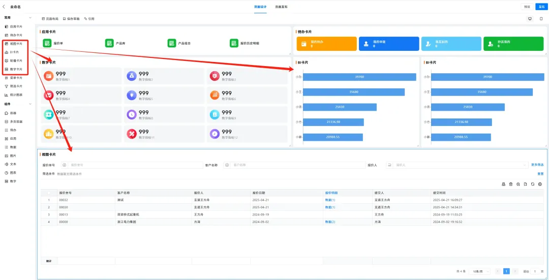
一、支道无代码的增强组件及插件-工作台
(1)功能说明
工作台可以为使用者提供更加便捷的交互体验,在传统软件中,系统功能都分布在各个菜单中,使用人员需要花费大量的时间成本来学习各个功能的使用方法以及查看数据的位置,支道可以提供为每个岗位的使用人员个性化定制的工作台页面,将使用人员日常关注的数据、常用的应用功能、重要的预警与提醒等内容全部集成在一个页面中,让使用人员操作系统是无需频繁切换菜单,仅在一个页面操作即可完成日常工作。在系统后台的左上角点击编辑按钮,即可创建一个空白自定义页面。

(2)待办与常用应用
拖动应用与待办组件,并在组件中选择需要添加的常用应用与和自己相关的待办内容,即可在页面中搭建个性化的常用功能入口。


(3)数据与图表
工作台中还可以将使用人员日常高频关注的数据集成在页面中,其他报表引擎中的图表同样可以直接集成,拖动图表卡片、数字卡片、与视图卡片即可在页面中搭建数据报表与可视化图表。

(4)搭建示例
以贸易型企业为例,我们可以在管理员工作台中集成各个岗位的待办事项、企业经营数据、预警信息、可视化图表分析等内容,管理人员查看数据时仅需一个页面即可查看企业全局数据。

二、支道无代码的增强组件及插件-自定义按钮
(1)功能说明
在使用系统的过程中,操作人员需要用到各种按钮来与系统进行交互,常见的按钮有“新增、编辑、删除、草稿”等,但在实际业务中,这些基础按钮往往不能满足正常开展业务的使用需求,因此,支道支持添加自定义按钮来增强系统交互的智能化程度,我们可以通过自定义按钮实现例如“预填充、受权限控制的编辑、受权限控制的删除、发送通知、发送邮件、生成文档、触发规则”等相对复杂的功能。在表单左上角点击编辑按钮,在右上角点击创建按钮即可创建一个自定义按钮。
![]() |
![]() |

(2)搭建示例
以销售订单收款为例,对订单进行收款,通常需要财务人员打开收款登记,并在收款单中勾选销售订单进行关联,使用自定义按钮的“预填充”按钮类型,即可在销售订单中创建一个按钮,该按钮可以直接在销售订单中发起收款,并将销售订单中的基础信息直接填充到收款单中,自动形成两张单据的关联关系。


三、支道无代码的增强组件及插件-显隐与校验
(1)功能说明
显隐规则与校验规则可以帮助用户在使用系统时,减轻录入数据的错录少录的情况,支道支持自定义的条件过滤控制表单字段的显隐与校验,通过这些规则,我们可以让表单在某些特定条件下,显示或隐藏某些字段,也可以让表单中的某些条件符合时,阻止表单的提交。在表单编辑界面,点击应用发布,选择校验规则与显隐规则,即可创建一个校验或显隐规则。


(2)搭建示例
以销售单发货为例,我们可以在“当销售收款条件为先款后货时”创建一个检验规则“存在未收账款时,不允许发货”的规则,防止误操作发货导致打乱业务流程顺序。

四、支道无代码的增强组件及插件-文档生成
(1)功能说明:
在线下业务中,业务人员使用系统的同时也经常会需要诸多必要的纸质文档,最常见的例如合同、订单、质检报告等,这些文档经常需要业务人员重复操作,在系统中录入一次,还需要再文档或表格中再做一次。支道提供了自定义文档生成功能,可以将文档模板导入系统中进行字段绑定,在系统录入单据之后,系统可以根据但剧中的内容自动匹配文档模板生成文档。在表单左上角点击编辑按钮,点击文档打印即可创建一个自定义文档。
![]() |
![]() |

(2)搭建示例:
以销售订单为例,我们可以提前将合同模板导入系统,在例如“销售产品、销售数量、金额”等空白处,绑定表单字段,表单录入后,系统将根据录入的信息自动填入文档中,并生成一份纸质合同。



五、支道无代码的增强组件及插件-打印模板
(1)功能说明:
打印模板与文档功能类似,支持自定义样式与布局,但形式上更加灵活,且支持直接批量打印,比较偏向于企业内部的纸质单据使用,例如“派工单、送货单、产品条码”等。在表单左上角点击编辑按钮,点击文档打印即可创建一个自定义打印模板。
![]() |
![]() |

(2)搭建示例:
以物料码为例,我们可以将系统中的物料码直接设置成符合标签打印机尺寸的纸张尺寸,并根据使用习惯排版,将物料码直接生成条码标签。



六、支道无代码的增强组件及插件-数据分享
(1)功能说明:
数据分享可以将系统内的数据直接分享给外部人员,支持二维码或链接的形式,接收到分享的人,只需要扫码或点击链接即可查看本条数据,也支持以邮件或短信的形式直接将数据发送给外部人员,例如“订单分享、询价邀请”等需要与外部人员交互的数据,都可以用数据分享功能直接发送。点击表单详情右上角点击分享,即可创建一个分享链接,在分享链接中,也可以选择直接生成一个二维码。

(2)搭建示例:
以销售订单为例,我们可以将客户订单直接分享给客户,在订单中显示该订单的生产进度、发货进度、待结算款项等,客户无需询问销售,随时可以用手机查看自己购买的商品,提升客户体验,增强客户粘性。在详情页显示设置中,我们可以将分享给客户的详情页进行单独配置,隐藏公司内部敏感信息,只把需要对客户展示出来的内容进行展示,然后再表单中点击分享,生成链接,此时外部人员将连接打开即可用手机直接查看该订单。



七、支道无代码的增强组件及插件-外部填报
(1)功能说明:
在很多企业的业务中,经常会遇到一些数据需要外部人员协同录入,例如“上下游责任人的协同、外包人员汇报、客户反馈”等,外部填报功能可以由内部人员定向发送链接,允许在没有账号的情况下,让外部人员直接填报数据。在表单左上角的编辑按钮中选择分享设置,打开“外部填报”开关并生成链接,即可创建一个外部填报链接。
![]() |
![]() |

(2)搭建示例:
以售后服务为例,我们可以在表单中引擎中搭建一个专门用于外部客户反馈的表单,将该表单创建后,设置外部填报,生成分享链接并生成二维码,该分享链接还可集成在您的公众号,官网等,也可以将二维码直接只做一个打印模板打印在送货单上,外部客户通过点击链接或扫码即可直接完成玩不人员的自助报修。

![]() |
![]() |
在这个数字化加速的时代,企业管理的差距不在于资源多少,而在于工具选择。支道系统已帮助5000家企业实现管理效率的提升,您会是下一个破局者吗?立即预约免费诊断,解锁您的增长潜力。

支道是一款专为中小企业打造的业务数字化一站式平台,根据企业需求个性化定制系统,使用过程中灵活可调整,一个平台满足不同场景,不同角色多样化需求。现已助力全球5000+企业实现数字化变革,全面提升竞争力。关注支道公众号了解更多功能干货,也可以点击上方链接,预约支道专属销售顾问为您演示。









